Portfolio Management
									Portfolio managers rely on advanced tools for cash flow projections, rebalancing, and investment simulations. The platform enables optimization, back-testing, and what-if scenarios with pre-trade compliance checks. Liquidity and look-through analysis provide clear exposure insights. On the back-office side, it handles NAV, IRR, and PE multiples, automates fee calculations and portfolio consolidations, and ensures traceability through electronic document storage.								
				Key Features
Unified Multi-Asset Portfolio Modelling
Bring all your investments into one clear picture.
Advanced Performance Measurement
See beyond the returns. Understand what drives them.
Flexible Model Portfolios & Allocation Tools
Build strategies. Compare results. Deploy at scale.
Scenario & Stress Testing Engine
Prepare for what’s next—with powerful "what-if" insights.
Unified Multi-Asset Portfolio Modelling
Bring all your investments into one clear picture. Easily consolidate equities, hedge funds, private equity, real estate, and infrastructure into a single platform. Visualize exposures in real time, drill into complex structures, and track performance across all entities and asset classes.
Advanced Performance Measurement
See beyond the returns. Understand what drives them. Accurately measure performance using industry-standard metrics across public and private markets. Break down the results by strategy, manager, or asset class—so you know exactly what’s working and why.
Flexible Model Portfolios & Allocation Tools
Build strategies. Compare results. Deploy at scale. Design and maintain model portfolios tailored to different objectives or mandates. Monitor drift, backtest allocations, and align real portfolios with target strategies.
Scenario & Stress Testing Engine
Prepare for what’s next—with powerful "what-if" insights. Model portfolio rebalancing with advanced scenario tools. Understand potential impacts on liquidity, NAV, and exposures before they happen.
Performance Contribution & Attribution
Gain full clarity on what drives your returns. Analyze portfolio performance with precision, from the top level down to individual assets or strategies.
- Time-weighted and money-weighted returns (TWR, IRR)
- Multi-level contribution and attribution by asset, strategy or any other available classification
- Benchmark-relative performance with custom index creation
- Support for both Brinson and regression-based methodologies
- Drill-through to contribution at any aggregation level
Liquidity & Redemption Risk Analysis
Model liquidity under real-world constraints.
Forecast availability of capital and redemption timing, even in gated or illiquid environments.
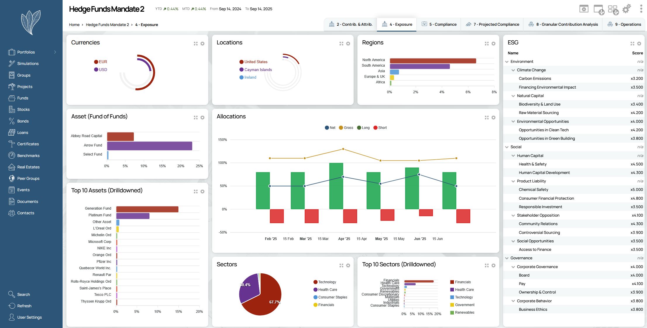
				Exposure & Look-Through Analysis
Visualize exposures from every angle. 
Understand your portfolio’s composition and dynamics through comprehensive exposure metrics.
				Ready to Take Your Investment Management to the Next Level?
Let us show you how Webfolio® can transform your operations, simplify your architecture, and elevate your client experience.
 
								 
								 
								 
								 
								 
								 
								